文章详细描述了在Ubuntu系统上部署Apache APISIX的步骤。首先安装Git和Vim,克隆官方apisix-docker仓库并复制dashboard配置文件。接着修改docker-compose.yml文件,配置apisix、etcd、dashboard、prometheus和grafana服务。使用docker compose启动服务后,通过IP和端口访问dashboard登录。最后,通过启用Prometheus插件解决监控数据缺失问题,实现完整部署和监控功能。
首先我们确认一下服务器上已经安装好了Git和Vim,因为后面需要用到
由于我们使用的是Ubuntu,所以命令为
apt-get update
apt-get install git vim -y
执行完成后开始克隆一下官方的存储库
git clone https://github.com/apache/apisix-docker.git
cd apisix-docker/example
接下来我们还需要做一个操作,就是把dashboard的配置文件复制过来,官方把它存放在all-in-one目录中,我们把它放在和docker-compose文件同级的目录下,方便挂载进容器
cp ../all-in-one/apisix-dashboard ./
修改docker-compose.yml文件,如果你不想修改,可以直接删掉重新创建一个,把下面的内容填进去就行
version: "3"
services:
apisix:
image: apache/apisix:${APISIX_IMAGE_TAG:-3.9.0-debian}
# 如果不手动指定版本,则默认使用官方的3.9.0(官方的示例中写的,但是最新版已经到3.10.0了
restart: always
volumes:
- ./apisix_conf/config.yaml:/usr/local/apisix/conf/config.yaml:ro
depends_on:
- etcd
ports:
- "9180:9180/tcp"
- "9080:9080/tcp"
- "9091:9091/tcp"
- "9443:9443/tcp"
- "9092:9092/tcp"
networks:
apisix:
etcd:
image: bitnami/etcd:3.5.11
restart: always
volumes:
- etcd_data:/bitnami/etcd
environment:
ETCD_ENABLE_V2: "true"
ALLOW_NONE_AUTHENTICATION: "yes"
ETCD_ADVERTISE_CLIENT_URLS: "http://etcd:2379"
ETCD_LISTEN_CLIENT_URLS: "http://0.0.0.0:2379"
ports:
- "2379:2379/tcp"
networks:
apisix:
dashboard:
image: "apache/apisix-dashboard:3.0.0-centos"
restart: always
depends_on:
- etcd
volumes:
- ./apisix-dashboard/conf.yaml:/usr/local/apisix-dashboard/conf/conf.yaml:ro
ports:
- "9000:9000/tcp"
networks:
- apisix
# 官方版本这里有两个nginx的容器,为了是测试用的,但我们不需要它,所以这里直接删掉了
prometheus:
image: prom/prometheus:v2.25.0
restart: always
volumes:
- ./prometheus_conf/prometheus.yml:/etc/prometheus/prometheus.yml
ports:
- "9090:9090"
networks:
apisix:
grafana:
image: grafana/grafana:7.3.7
restart: always
ports:
- "3000:3000"
volumes:
- "./grafana_conf/provisioning:/etc/grafana/provisioning"
- "./grafana_conf/dashboards:/var/lib/grafana/dashboards"
- "./grafana_conf/config/grafana.ini:/etc/grafana/grafana.ini"
networks:
apisix:
networks:
apisix:
driver: bridge
volumes:
etcd_data:
driver: local
之后我们执行命令就可以把apisix部署起来了
docker compose up -d
部署完成后的目录结构长这样
接下来我们可以看一下默认的优惠码和密码,并且访问web页面进行登陆管理了,访问你的服务器ip+端口,端口是9000,但是由于我这里的9000端口被占用了,所以我改成了29000,再加上我的服务器ip访问地址是这样的:
cat ./apisix-dashboard/conf.yaml
登陆完成会跳到仪表盘页面,如果提示Grafana没配置,可以在这里配置一下:
需要写的地址也是你的服务器IP+端口,但是这里需要带上 http://,Grafana的默认端口是3000
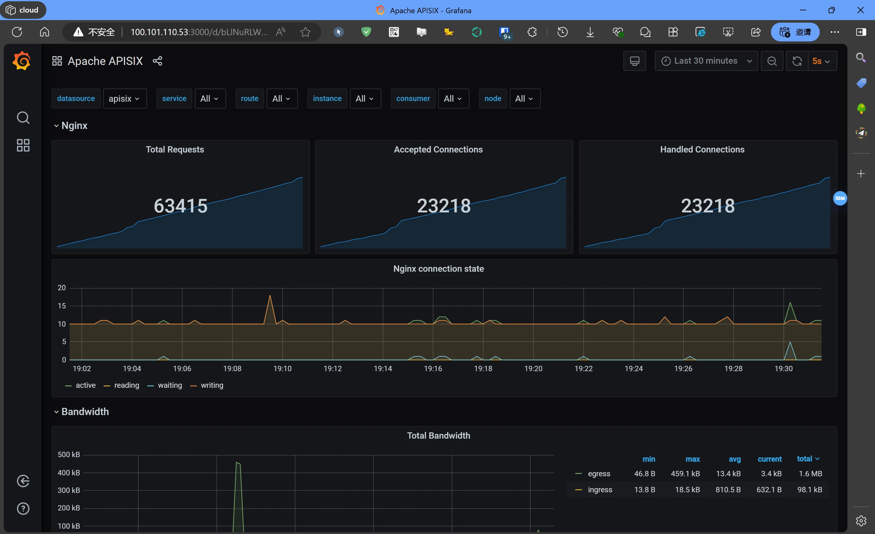
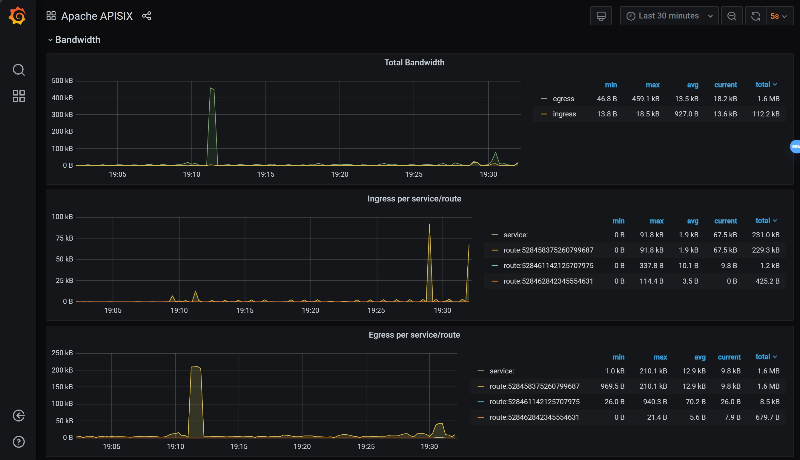
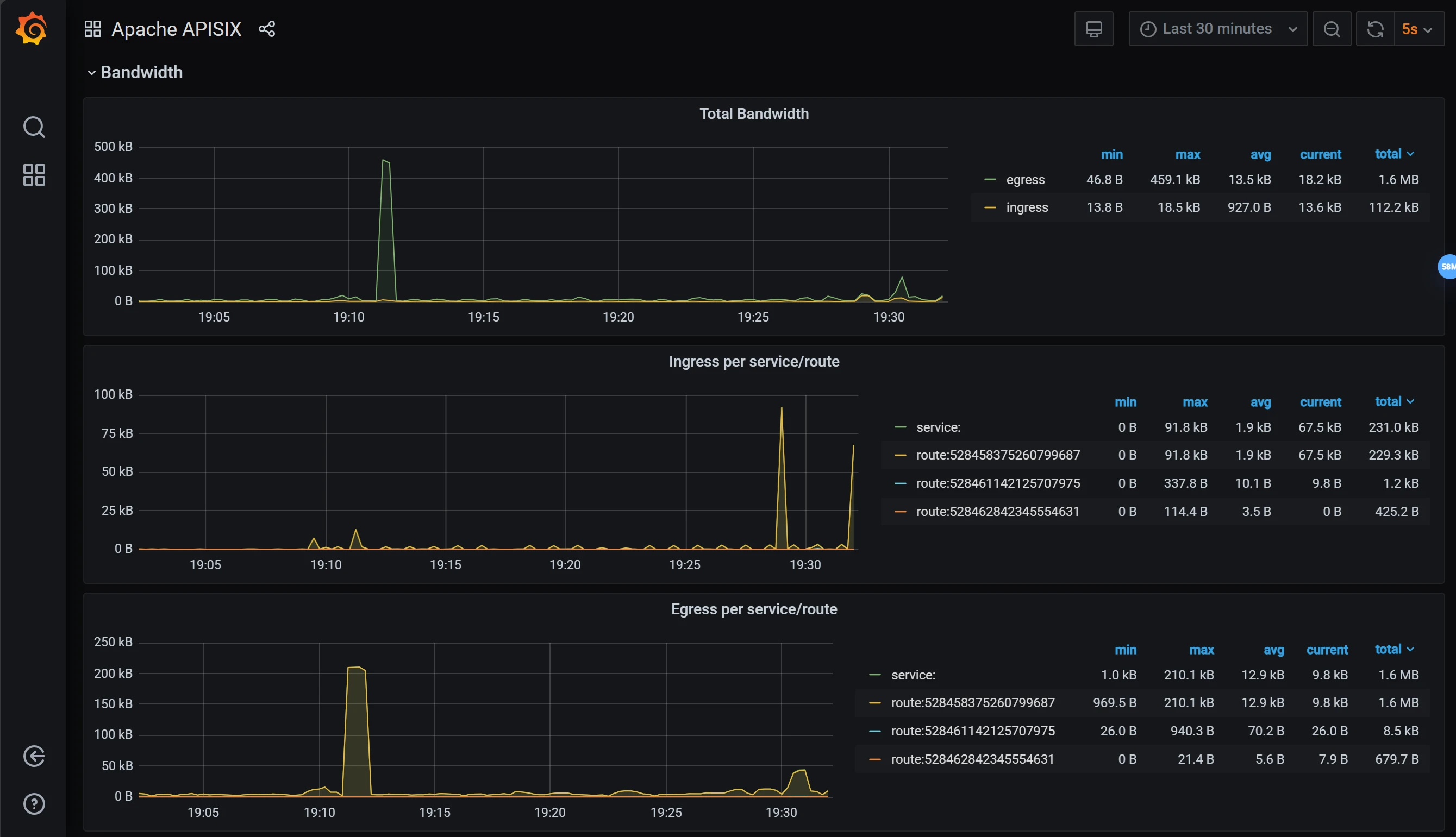
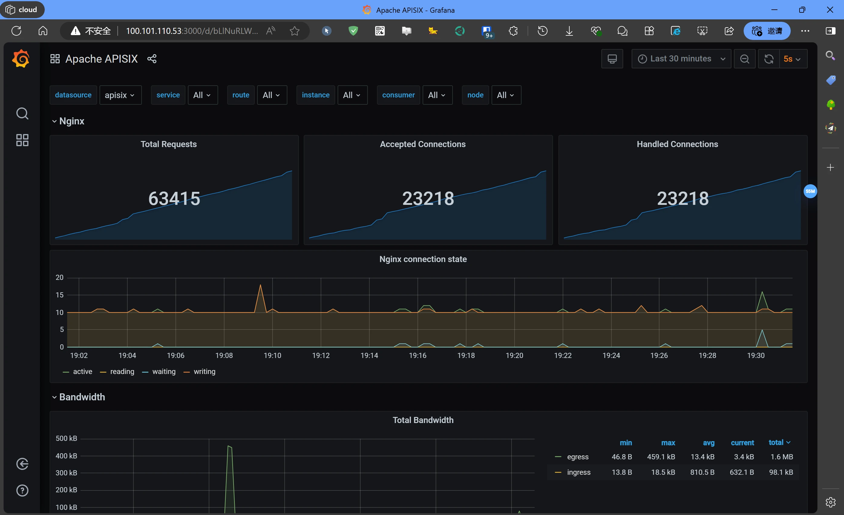
我们直接打开这个地址也是可以看监控信息的

但是默认情况下这些都是没数据的,只有Nginx有监控数据,Apisix的监控数据是传不过来的,那么怎么解决这个问题呢?我们回到Apisix的web管理页面,按照如下步骤添加一个插件
我们往下滑,找到普罗米修斯的监控插件,直接启用即可
我们启用它直接提交即可
